Eng English
China 中国人

Eng English
China 中国人
  • News
  • World
  • Business
  • Entertainment
  • Sports
  • Law
  • Education
  • Health
  • Lifestyle
  • Travel
  • Science
  • Digital
  • Automobiles
  • Trở lại Thể thao
  • Business
Wednesday, 27/8/2025 | 17:31 GMT+7

FPT supports Ministry of Justice in online competition

FPT Corporation's Khaothi.Online platform facilitated a competition organized by the Ministry of Justice, attracting over 120,000 participants nationwide.

On 21/8, the Ministry of Justice held the first National Press Awards Ceremony on Justice and the online competition "Learning about the Ministry and Justice Sector". FPT Corporation partnered with the Ministry, providing its digital examination platform, Khaothi.Online, for the online competition.

Minister of Justice Nguyen Hai Ninh at the award ceremony. Photo: FPT

Minister of Justice Nguyen Hai Ninh at the award ceremony. Photo: FPT

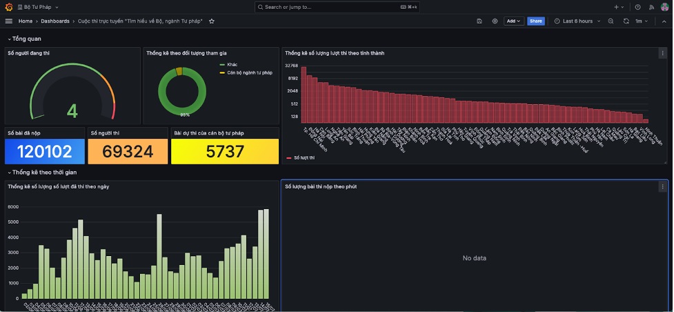
According to the organizers, the competition attracted 120,102 entries from 69,324 participants. 75,420 participants accessed the competition via smartphones, while 44,682 used computers. The Khaothi.Online platform offered flexible access, allowing participants to use various devices and participate from any location. Ho Chi Minh City had the highest participation with 32,240 entries, followed by Dong Nai with 11,860 and Hanoi with 8,967. The competition saw a diverse range of participants in terms of age, education level, and ethnicity.

The competition highlighted the diversity of participants. Notable examples include Pham Thi Thu Thao (22 years old, Dong Thap) who won first prize; Pham Anh Tu (14 years old, Van Linh Secondary School, Lang Son), the youngest ethnic minority participant to win a prize; and Bui Thi Sao (80 years old, Dien Bien), the oldest participant to achieve a good result.

Reported data of the competition recorded on the technology platform. Photo: FPT

Reported data of the competition recorded on the technology platform. Photo: FPT

At the award ceremony, Minister of Justice Nguyen Hai Ninh emphasized the competition's success in promoting the values of the justice sector. He noted that the competition helped officials and citizens better understand the history, role, and contributions of the sector, while also disseminating legal knowledge to the community.

An FPT representative stated that the system was deployed over two months by a team of 6 technicians. The team managed the entire process, from receiving requirements and design to training, supporting the competition, and summarizing results. The team faced several challenges, including designing a user-friendly interface for diverse participants, ensuring professionalism and security, updating mergers, supporting thousands of mobile accesses, and providing real-time reporting.

"As a result, the competition ensured transparency, safety, and efficiency, while also saving manpower and costs for the organizers," the FPT representative said.

Participants taking the competition on computers. Photo: FPT

Participants taking the competition on computers. Photo: FPT

First-prize winner Pham Thi Thu Thao praised the competition's use of modern technology and its online format, which allowed participants to use various devices. Pham Anh Tu expressed hope that the competition would continue, attracting more participants and raising awareness about the justice sector, the role of law in life, and the responsibilities of each citizen.

Developed by FPT, Khaothi.Online manages testing and assessment activities, from registration, scheduling, and exam development to organization, monitoring, and results analysis. This solution modernizes exam management, demonstrating FPT's commitment to digital transformation and building a transparent and efficient administration.

The competition's success affirms FPT's partnership with the Ministry of Justice and the Government in digital transformation. Previously, the Ministry of Justice collaborated with FPT to implement the Electronic Receipt System in civil judgment enforcement, applying digital technology in judicial activities toward a transparent, modern administration that better serves the people.

Quang Anh

By VnExpress: https://vnexpress.net/fpt-dong-hanh-bo-tu-phap-to-chuc-cuoc-thi-truc-tuyen-4932286.html
Tags: competition Ministry of Justice FPT Corporation

News in the same category

MSC launches sea transport route connecting China with Southeast Asia

MSC launches sea transport route connecting China with Southeast Asia

Mediterranean Shipping Company (MSC) introduces a new service called Sambar, linking China with Vietnam, Thailand, and Malaysia.

Why Vietnam's stock market upgrade requires a March 2026 review

Why Vietnam's stock market upgrade requires a March 2026 review

FTSE Russell confirms Vietnam meets all criteria for an upgrade from "frontier" to "emerging market" status, but a review early next year is still required.

Two-component electricity pricing to be piloted this month

Two-component electricity pricing to be piloted this month

Two-component electricity pricing is expected to be piloted with large-consumption manufacturing customers starting in October, before official implementation next year.

Vietnam's trade surpasses 680 billion USD in 9 months

Vietnam's trade surpasses 680 billion USD in 9 months

In the first 9 months of this year, Vietnam's total merchandise export and import value reached over 680 billion USD, an increase of over 17% compared to the same period in 2024.

Automatic profit generation: a future trend

Automatic profit generation: a future trend

According to Dr. Le Xuan Nghia, automatic profit generation will become a future trend, ushering in a modern financial era where money actively works to generate returns for users.

No difficulties for citizens installing self-consumption rooftop solar power

No difficulties for citizens installing self-consumption rooftop solar power

Vice Minister Nguyen Sinh Nhat Tan affirmed that management agencies have no reason to create difficulties for citizens installing rooftop solar power for self-production and self-consumption.

Grab launches electric vehicle ride-hailing

Grab launches electric vehicle ride-hailing

Grab pilots an electric vehicle ride-hailing service in Hanoi, entering a market where Xanh SM is a dominant player.

Sa Giang announces operation of SAP Cloud ERP management system

Sa Giang announces operation of SAP Cloud ERP management system

Sa Giang Import-Export Joint Stock Company and Citek Technology Joint Stock Company announced the operation of the SAP Cloud ERP system on 1/10, aiming for sustainable development.

Dapharco fined nearly 1 billion dong for incorrect tax declarations

Dapharco fined nearly 1 billion dong for incorrect tax declarations

Da Nang Pharmaceutical and Medical Equipment Joint Stock Company (Dapharco) was fined approximately 971 million dong for a series of tax-related violations.

Europe boosts protection for its steel industry

Europe boosts protection for its steel industry

The European Commission proposes reducing duty-free steel import quotas and increasing tariffs on quantities exceeding these limits to safeguard the bloc's steel industry.

Eng English
China 中国人
  • News
  • World
  • Business
  • Entertainment
  • Sports
  • Law
  • Education
  • Health
  • Lifestyle
  • Travel
  • Science
  • Digital
  • Automobiles
FPT Tower, 10 Pham Van Bach Street, Dich Vong Ward,
Cau Giay District, Hanoi, Vietnam
Email: contacts@vnportal.net
Tel: 028 7300 9999 - Ext 8556
Advertise with us: 090 293 9644
Register
© Copyright 2025 vnnow.net. All rights reserved.
Terms of use Privacy policy Cookies